HDDS Demo Packs
27 démonstrations temps réel construites avec HDDS, un middleware DDS complet écrit from scratch en Rust. Du radar de défense aérienne au jeu d'arcade, chaque démo tourne sur du vrai DDS.
Militaire & Défense
5 demos
Radar de défense aérienne
Tracking radar temps réel avec engagement SAM
Simulation de radar de défense aérienne traquant des cibles hostiles en temps réel. Chaque contact - missiles, avions, menaces - transite via HDDS. 18 microsecondes de latence moyenne. Interop complète avec RTI Connext & Fast DDS.
Conduite de tir artillerie
Calcul balistique et centre de direction de feu
Mission de tir reçue. L'observateur avancé désigne la cible. Le centre de direction calcule les trajectoires balistiques - correction vent, élévation, charge. Les obus volent, l'observateur ajuste, les tirs convergent.
Escorte de convoi VIP
Suivi 3D temps réel avec alertes tactiques
Un convoi VIP traqué en temps réel. Chaque véhicule publie position GPS, vitesse et statut via DDS. Les véhicules d'escorte forment une formation protectrice. Alertes tactiques sur menaces.
Convoi naval
Guerre sous-marine : sous-marins vs escortes
Un convoi naval sous menace. Navires marchands escortés en eaux hostiles. Sous-marins, pings sonar, torpilles, grenades sous-marines. Chaque navire publie position, cap et statut de combat via DDS.
Sentinel Demo
ESP32 + Raspberry Pi + DDS sur 3 plateformes
Microcontrôleurs, Raspberry Pi, desktop - tous parlent DDS. L'ESP32 envoie des ordres via radio HC-12 (433 MHz). Un Pi gateway fait le pont radio vers UDP. Cross-compile ARM v6, v7, v8.
Industriel
3 demos
Usine intelligente
Bras robots et convoyeurs en isométrique
Simulation d'usine avec bras robotiques, convoyeurs et postes de travail. Chaque équipement publie son statut via DDS. Vue isométrique temps réel de la chaîne de production.
Réseau ferroviaire
Trains, signaux et aiguillages
Simulation de réseau ferroviaire avec trains, signaux et aiguillages. Chaque élément publie son état via DDS. Gestion des conflits et des priorités en temps réel.
Maintenance prédictive
Analyse vibratoire, FFT et prédiction RUL
Capteurs de vibration, température, infrarouge. Analyse FFT en spectre et waterfall. Détection d'anomalies par ML et prédiction de durée de vie restante (RUL). IoT industriel temps réel.
Automobile
3 demos
F1Tenth Racing
Course autonome avec physique bicyclette + IA
Quatre voitures de course autonomes avec modèle physique bicyclette réel. Angle de braquage, empattement, traînée. IA de suivi de waypoints avec lookahead adaptatif et freinage par courbure de Menger.
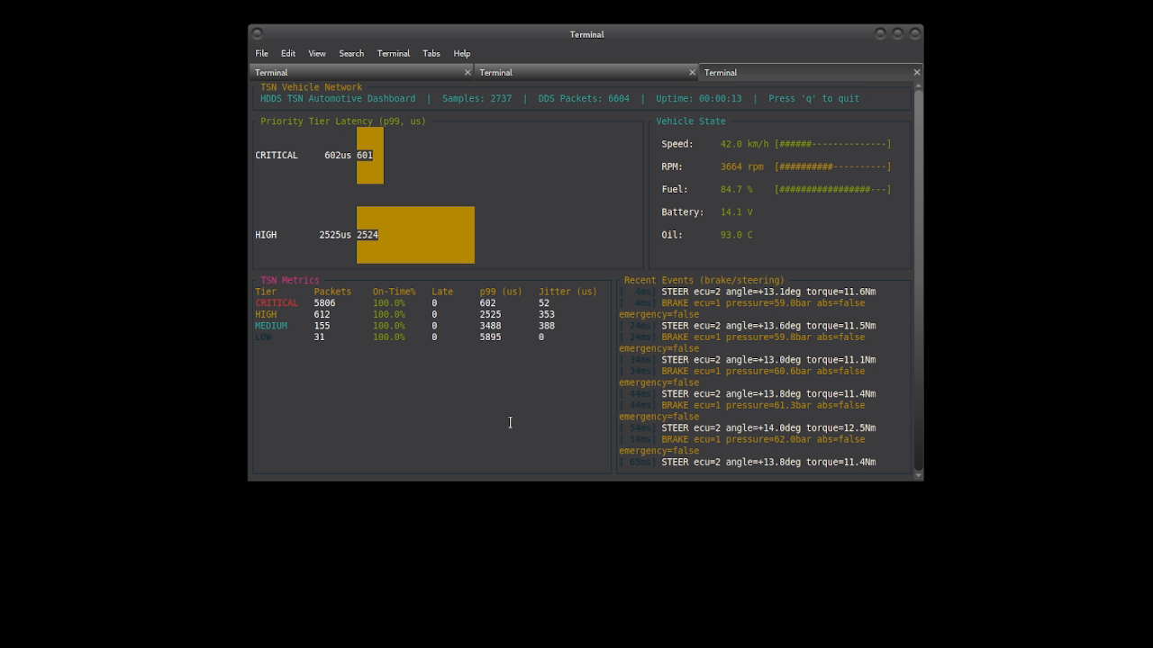
TSN Automobile
QoS DDS vers Ethernet TSN déterministe
Cinq ECUs, trois niveaux de priorité. Commandes de frein à 100 Hz (sécurité critique). Télémétrie à 20 Hz (haute). Métriques à 1 Hz (basse). La QoS DDS se mappe directement sur le TSN.
Diagnostic flotte UDS
Santé ECU, firmware et alertes IA
Des dizaines de véhicules, des centaines d'ECUs, tous surveillés en temps réel. Chaque véhicule publie santé, codes diagnostic et statut firmware via DDS. Les alertes IA signalent les anomalies avant les pannes.
IoT & Embarqué
2 demos
Capteur distant HDDS
ESP32-CAM à travers les murs via 433MHz
ESP32-CAM transmettant des images à travers les murs via radio 433MHz. Fragmentation d'image (40 octets/paquet), transport WAN (TCP/QUIC), vrai RTPS v2.5. 30h+ d'uptime prouvé.
XRCE Micro Bridge
ESP32 vers DDS complet pour appareils contraints
Un ESP32 avec des Ko de RAM ne peut pas faire tourner un stack DDS complet. Mais il peut communiquer avec un. XRCE - le standard DDS pour appareils à ressources limitées. Du microcontrôleur à 2$ vers un domaine DDS complet.
Réseau
3 demos
Bridge WebSocket HDDS
Pont WebSocket vers DDS avec auto-décodage XTypes
Bridge WebSocket vers DDS. Auto-décodage XTypes, protocole JSON. Connecte n'importe quel navigateur web à un réseau DDS en temps réel sans SDK natif.
Cloud Kubernetes
Métriques K8s via DDS sans Prometheus
Pods Kubernetes publiant CPU, mémoire et latence via DDS. Pas de scraping, pas de polling. Le même middleware qui tourne dans les avions de chasse, maintenant dans votre cluster K8s.
Topologie NAT/WAN
DDS à travers NAT et firewalls avec ICE
DDS sur le réseau étendu. À travers le NAT, à travers les firewalls. Plusieurs sites, chacun derrière sa propre passerelle. Échange de candidats ICE via DDS, STUN binding, relay fallback.
Robotique
2 demos
Essaim de robots
12 robots, 6 modes d'essaim avec boids
Douze robots, six modes de comportement : flocking, formation, follow leader, scatter, gather, patrol. Algorithme boids : séparation, alignement, cohésion. Règles simples, comportement émergent.
Cartographie LiDAR
SLAM autonome dans un labyrinthe
Un robot avec LiDAR 360 degrés dans un labyrinthe inconnu. Il scanne, cartographie et explore de manière autonome. SLAM - localisation et cartographie simultanées. La grille d'occupation se construit cellule par cellule.
Sécurité
2 demos
Sentinel Home
Sécurité maison + analyse de menaces par IA
Capteurs de mouvement, contacts de porte, bris de glace, caméras. Le moteur de menaces fusionne les données et les analyse via LLM. Intrusion réelle ou juste le chat ? Alertes vers voice, push, REST, WebSocket.
Fort Knox Security
Dashboard sécurité DDS : permissions, certs et audit
Sécurité DDS gérée en temps réel. Permissions, logs d'audit, statut des certificats, métriques de sécurité. Mises à jour dynamiques des politiques - pas de redémarrage. Le dashboard HDDS rend tout visible.
Outils Dev
3 demos
Hot Reload Cockpit
Tuning QoS DDS live avec sliders
Quality of Service, le coeur de DDS. Modifiable en live. Fiabilité, profondeur historique, deadline, durée de vie, budget latence. Glissez un slider, la politique se met à jour instantanément.
Mission Recorder
Enregistrement, replay et analyse de chaque message
Chaque message DDS. Enregistré. Rejoué. Analysé. Le mission recorder capture tout le trafic - topics, timestamps, payloads. Le player TUI permet de scrubber la timeline. Carte ASCII et statistiques live.
RPC Service Mesh
Découverte et invocation de services RPC live
DDS ne fait pas que du publish/subscribe, il fait aussi du RPC. Ce browser GTK4 découvre automatiquement chaque service RPC sur le réseau. Cliquez sur un service, voyez ses méthodes, invoquez directement.
Fun & Arcade
3 demos
Drone Racing
6 drones IA à travers des portes en temps réel
Six drones autonomes, dix portes, un circuit. Pleine vitesse. Chaque drone fait tourner sa propre IA - navigation, évitement d'obstacles, détection de portes. Positions mises à jour 60 fois par seconde.
Metal Slug Arena
Deathmatch 2D synchronisé via DDS
Rouge vs Bleu. Deathmatch. Les joueurs courent, sautent et tirent sur un champ de bataille 2D. Mitrailleuses lourdes, rockets, grenades, shotguns. Power-ups tombent du ciel. Tout synchronisé via DDS.
Space Invaders
Arcade classique sur middleware moderne
Space Invaders, le classique. Mais synchronisé via DDS publish/subscribe. Les aliens marchent, le joueur riposte, vague après vague. Chaque événement est un topic DDS. Découplage total.
Pret a construire ?
Tous les packs sont open source. Clonez, compilez et deployez.